Keyword Analysis, Competitor Intelligence & Traffic Growth Solutions
Everything you need to master ASO and grow your app, designed specifically for indie developers.
Zero-Barrier Intelligent Traffic Optimization Tools
Even without marketing expertise, quickly get clear optimization guidance to effectively improve your app's visibility in app stores. AI-powered tools analyzes competitor traffic keywords and provides metadata testing.
Smart Keyword Recommendations
Smart keyword recommendations based on your app category.
Competitor Traffic Analysis
Competitor traffic keyword analysis.
App Store A/B Testing
A/B testing for app metadata optimization.

Insights into Competitor & Industry Benchmarks
Multi-dimensional competitor comparison (downloads, revenue, ratings), version iteration tracking, and AI-powered user review analysis. Understand competitor strategies and real user feedback to guide your product optimization.
Multi-Dimensional Comparison
Track downloads, revenue, ratings & reviews across competitors.
Version Iteration Tracking
Monitor competitor app updates and feature releases over time.
AI Review Analysis
Automated sentiment analysis and key insights from user reviews.

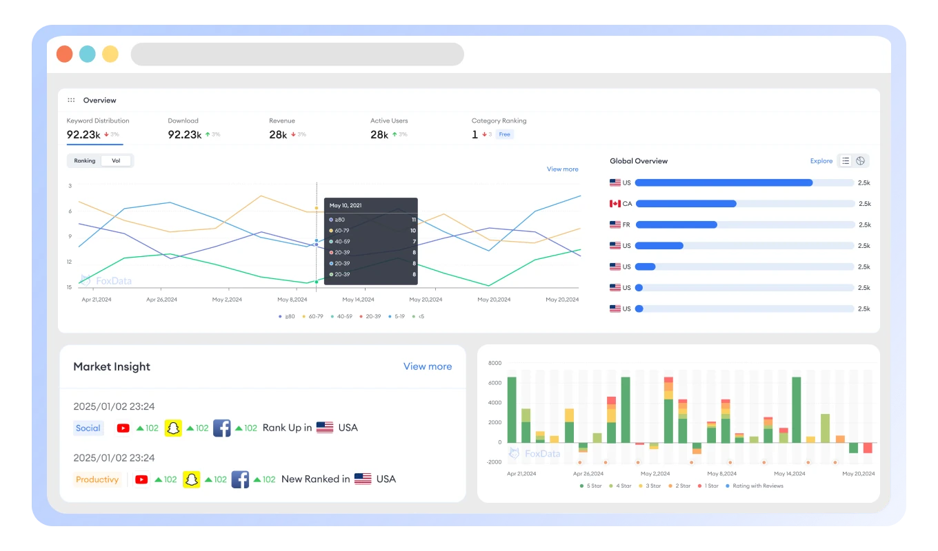
Efficiency-First Monitoring Dashboard
Simple and intuitive design lets developers quickly grasp core metric changes and improve decision-making efficiency with customizable monitoring dashboards.
Customizable Dashboards
Personalized monitoring views for your most important metrics.
Global Localization Insights
Track metadata performance across global markets.
Real-Time Performance
Instant updates on ranking changes, performance metrics.

Real-Time Market Trend Discovery
Monitor fastest-rising charts to discover emerging apps, analyze top charts for leading products. Help indie developers quickly capture sudden demand driven by policies or events, even with limited resources.
Trending App Discovery and Analysis
Track fastest-rising apps to discover emerging market opportunities.
Top Charts Monitoring and Insights
Analyze top-performing apps in trending categories and niches.
Custom Email Alerts
Get notified instantly when opportunities match your criteria.

App Success Stories from Real Developers
See how indie developers and small teams are achieving remarkable growth with FoxData's affordable app analytics and ASO tools..

Sarah Chen
Indie Game Developer
"As a solo developer, FoxData's keyword insights helped me increase my puzzle game's organic downloads by 120% in just 3 months. The competitor analysis showed me exactly what keywords I was missing."
+120%
organic downloads
Mike & Alex Studio
Two-Person Team
"FoxData's affordable pricing made professional ASO accessible for our small team. We discovered trending keywords that boosted our productivity app's visibility by 80% in competitive markets."
+80%
app visibility
David Rodriguez
Mobile App Creator
"The real-time alerts helped me catch a trending topic early. My fitness app gained 50,000 new users in one week when I optimized for the right keywords at the perfect moment."
+50K
users in 1 week4.8/5average rating
5,000+indie developers
15,000+apps optimized






