探索全新FoxData ASO/ASA模块 — 更智能的ASO,更顺畅的工作流程

应用增长从来不是靠运气,而是靠清晰的数据洞察、系统的测试流程与持续优化的结果。
FoxData 新版 ASO/ASA 模块 现已上线,为你的 ASO 策略带来更高效的操作体验与更强大的分析能力。
结构更清晰,目标更聚焦

应用概览:从基本功能开始
在进行优化之前,您需要全面了解应用程序的整体表现。
Fox Data的【App】版块提供了一个完整的概览——包括应用概况、 类别排名、评分与评论、版本记录、竞品分析等等关键数据,一目了然。
应用基本信息:
- 开发者、分类、上架历史、下载量、评分等关键信息集中展示。
- 支持追踪 App内活动(In-App Events),评估活动、优惠或节日更新的用户反馈
类别排名:
- 按类别、国家/地区或竞争对手监控您的应用排名。
- 通过排名趋势发现增长机会并衡量营销效果。
被推荐记录:
-
追踪你的 App 或竞品被推荐的时间与频次
-
分析曝光提升的触发点,复刻成功策略
评分与评论:
-
将用户反馈转化为优化方向
-
对比竞品评分走势,分析情感倾向(Sentiment),了解用户喜欢什么、不满什么
-
自动生成高频主题摘要,辅助下一次版本迭代或活动策划
版本信息:
-
追踪版本更新频率与时间线
-
实时监控App状态:是否上架、下架或预订中
竞品分析:
-
多维对比下载量、收入、排名、评论与关键词表现
-
快速定位竞品优势与潜在市场机会
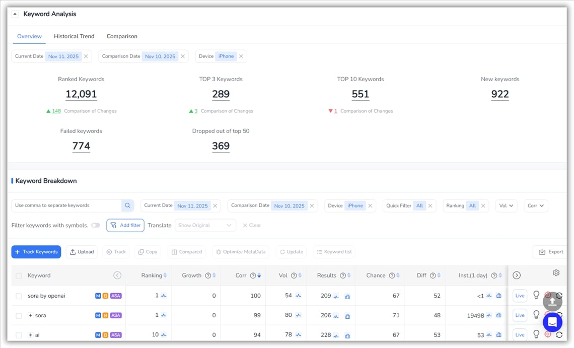
ASO关键词:高效追踪,智能挖掘
FoxData的ASO关键词模块是此次更新的核心,旨在帮助您追踪、发现和优化关键词,从而最大限度地提升应用商店的曝光度。该模块分为三个核心的部分:Performance(表现追踪)、Research(关键词研究)、Optimization(优化测试)。
1. 表现追踪:追踪最关键的数据
- 关键词分布:查看跟踪关键词的总数及其排名分布情况。
- 关键词动态:即时查看每日关键词表现变化——有多少关键词上升、下降或保持稳定。
-
ASA 表现:通过总曝光份额(Impression Share)与竞价 App 数量评估付费曝光表现
趋势与洞察:
-
历史排名走势:追踪关键词长期表现
-
新晋 App:发现新进入同类关键词赛道的竞争者
-
搜索量与安装趋势:评估市场热度与拉新效果
-
曝光份额趋势:监控投放可见度变化
💡表现追踪让你实时掌握关键词动向,清楚知道哪些词正在推动你的增长。
2. 关键词研究:挖掘高价值关键词
FoxData 的关键词探索、竞争对手关键词和关键词排名工具可帮助您发现未开发的机会并构建数据驱动的关键词策略。
关键词探索 帮助您从多个角度找到高潜力关键词:
-
元数据(Metadata)分析:提取标题、副标题中的关键词
-
搜索量 & 排名:发现高流量、高排名词
-
机会分值(Opportunity Score):衡量曝光潜力
-
近期变化:追踪热度或排名波动
-
商店推荐 & 搜索纠正:发现系统自动联想关键词
-
长尾词与分类热词:挖掘低竞争度关键词
竞品关键词分析:
-
同时对比最多 4 个竞品
-
找出重叠与独有关键词,洞察市场空白
关键词市场与智能推荐:
发现热门关键词、类别关键词、相似关键词或相关关键词。FoxData 还会自动为您的应用推荐有价值的关键词。

-
跟踪新增、丢失及当前关键词
-
可视化趋势图,实时对比竞品
-
按搜索量、难度或相关性筛选
-
支持全球实时监控

💡关键词研究可帮助您识别高潜力关键词、分析竞争对手,并发现由数据驱动指标支持的新关键词机会。
3. 优化测试——测试和验证元数据
关键词优化工具让优化变得更直观:
-
模拟编辑 iOS 的标题、副标题与关键词栏,或 Android 的标题、短描述、长描述
-
对比竞品关键词组合,测试最优方案
-
可视化展示关键词排名变化,标记新增与丢失词
-
追踪结果反馈,让优化决策更科学

💡优化将关键词洞察转化为切实可行的、可测试的策略,从而提高排名和安装量的机会。
📌 重点摘要:
FoxData 的 ASO关键词模块使您能够在一个工作流程中跟踪性能、发现新的机会并优化元数据,从而为您的应用提供在 App Store 和 Google Play 中取得成功所需的可见性和竞争优势。
广告(ASA)
单靠数据是不够的——要真正的增长来自应用商店优化 (ASO) 与广告宣传 (ASA) 的协同。
- 广告部分整合了ASA 关键词、广告创意和自定义产品页面 (CPPs)集成,可全面了解您的广告资产和付费搜索策略。
- 对标表现最佳的应用,制定更智能的 Apple 搜索广告活动。

应用智能 (App Intelligence):更全面的增长视角
通过预估下载量、收入和下载收入比率,全面分析应用商店优化 (ASO) 的表现。无论您追踪的是自己的应用还是竞争对手的应用,FoxData都能将市场数据转化为清晰的增长基准。
高级分析:量化优化成果
最后,通过ASO 报告、 ASO 影响分析和全球概览来评估您的整体优化影响。
-
进行多地区本地化与市场对比
-
将关键词变化与商业结果挂钩,评估 ROI

面向应用商店优化 (ASO) 专业人员的统一工作流程
现在,您可以:
- 研究——发现具有潜力的关键词和竞争对手。
- 优化——构建并测试元数据策略。
- 衡量指标——跟踪排名表现、用户影响和投资回报率。
- 迭代——运用洞察不断改进你的增长引擎。
每个功能相互关联,无需切换平台即可从探索阶段无缝过渡到执行阶段。
想了解更多?
除了新模块之外, FoxData 的 API还为企业提供对应用性能、ASO 指标、广告洞察和市场趋势的全面访问权限。
- 构建自定义仪表板
-
将 ASO、ASA、市场趋势等情报直接整合进你的工作流
👉 安排演示,为更智能、更快速的黑色星期五增长策略做好准备。
为什么此刻最关键——尤其是在今年的黑五
✅提前发现关键词趋势
✅ 实时验证投放结果
✅ 对标行业头部 App 的创意与元数据策略
没错——FoxData 黑五特别活动即将开启,现在注册即可抢先体验新版模块。
让 ASO 与 ASA 同步成长
从关键词追踪到创意基准测试和全球洞察分析,FoxData 新版模块助力每位开发者与营销团队,做出更聪明、更快速的决策。
👉为黑五的优势做好准备—— 立即注册,体验 FoxData 上的全新 ASO/ASA 服务。





